- Aikataulutus- ja resursointisovellus on nyt aktivoitu käyttöönne automaattisesti, mikäli se sisältyy sopimukseenne. Tarkemmat ohjeet käyttöönottoon ja käyttöön löytyvät tässä viestissä olevan ohjelinkin kautta.
- Jos ette ole vielä tilanneet aikataulutusta ja resursointia, voitte tilata sen alta löytyvän linkin kautta.
Aikataulutus- ja resursointisovelluksen ohjeet ja tilaus
Tutustu aikataulutus- ja resursointisovelluksen ohjeisiin alla olevan linkin kautta:
Jos aikataulutus- ja resursointisovellus ei vielä sisälly sopimukseenne, voit tilata sen tästä:
Tilaa aikataulutus- ja resursointi käyttöösi
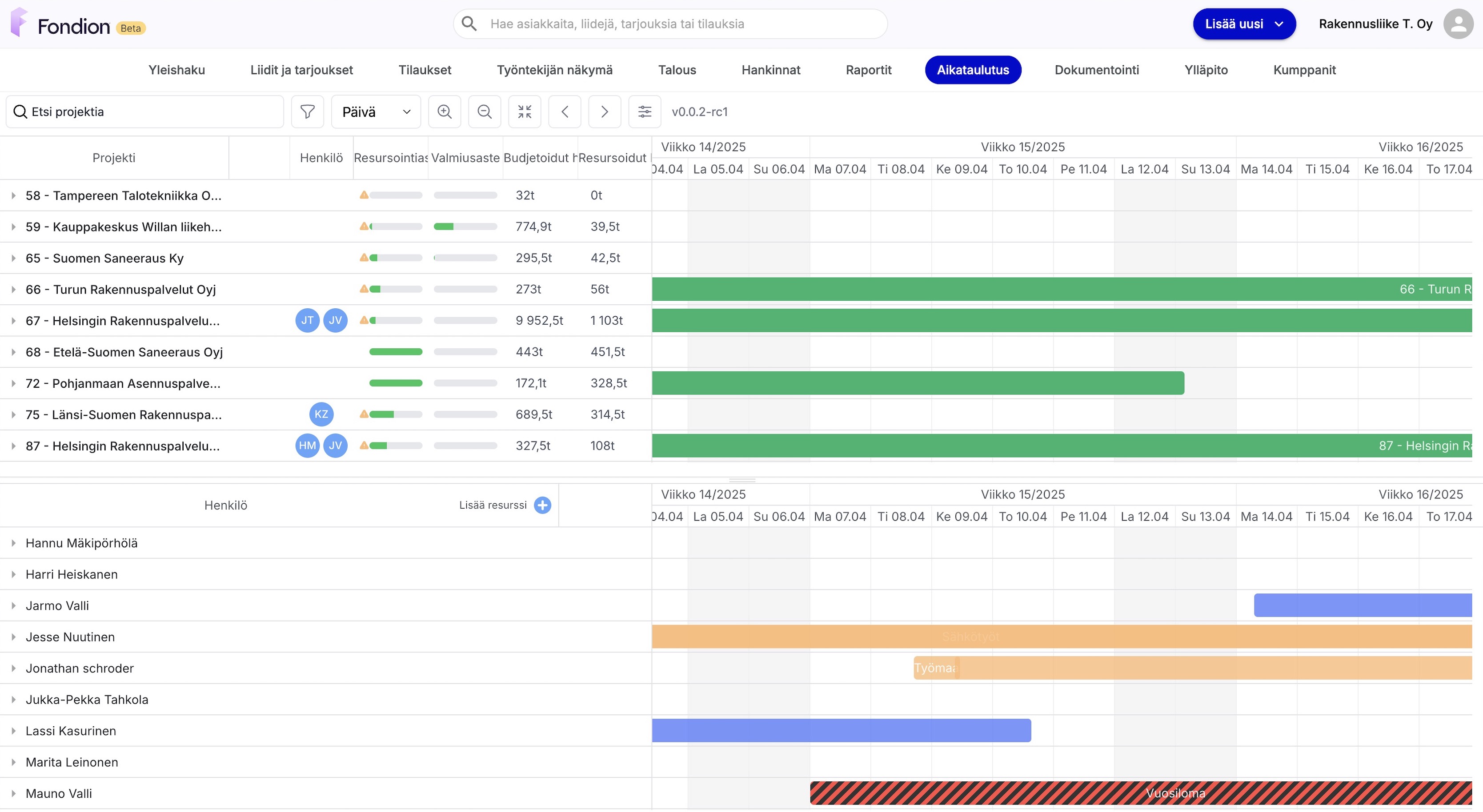
Mitä aikataulutus- ja resursointinäkymä mahdollistaa?
- Aikataulutusnäkymässä voit suunnitella projektin aikataulun, pilkkoa aikataulun työmaalla olevia todellisia tehtäviä vastaaviksi osiksi ja helpottaa monilla muilla ominaisuuksilla projektien aikataulujen hallintaa.
- Resursoinnin ominaisuudet puolestaan mahdollistavat aikataulutettujen tehtävien kohdistamisen oikeille henkilöille ja muille resursseille.

Aikataulutus ja resurssointiin pian tulevat jatkokehitysasiat
- Tulostus-toiminnallisuus, jotta voit tulostaa projektin aikataulun PDF:nä
- Haluttujen kategorioiden piilotusmahdollisuus aikataulunäkymän selkeyttämiseksi
- Tehtävien raahaustoiminnallisuus, jotta voit raahata vapaasti aikataulutuksessa tehtäviä haluttuun järjestykseen
- Projektin vastuuhenkilösuodatin, millä voit suodattaa projektit vastuuhenkilöittäin
- Muita parannuksia käytettävyyteen
Jos sinulla on kysyttävää, ota yhteyttä tukeemme:
Pääkäyttäjätuki: tuki@fondion.com tai soittamalla numeroon 020 711 8250 (arkisin klo 09–15).

